中文文档

使用Grafana监控MinIO服务器

Grafana 可以让你查询、可视化、警报和理解你的指标,无论它们存储在哪里。

先决条件

Grafana dashboards use metrics version 2

MinIO Grafana 面板使用 metrics version 2 。 有关度量 API 版本的更多信息,请参阅 度量和警报。

第 3 版指标要求创建自己的仪表板。 有关仪表盘的更多信息,请参阅 Grafana 文档 the Grafana documentation.

MinIO Grafana 仪表板

MinIO 提供了多个官方 Grafana 仪表板,您可以从 Grafana 仪表板门户网站下载。

  1. MinIO 服务器指标

  2. MinIO 存储桶指标

  3. MinIO 复制指标

为了追踪Grafana仪表板的更改,请检查MinIO Server GitHub存储库中 serverbucket 仪表板的JSON文件。

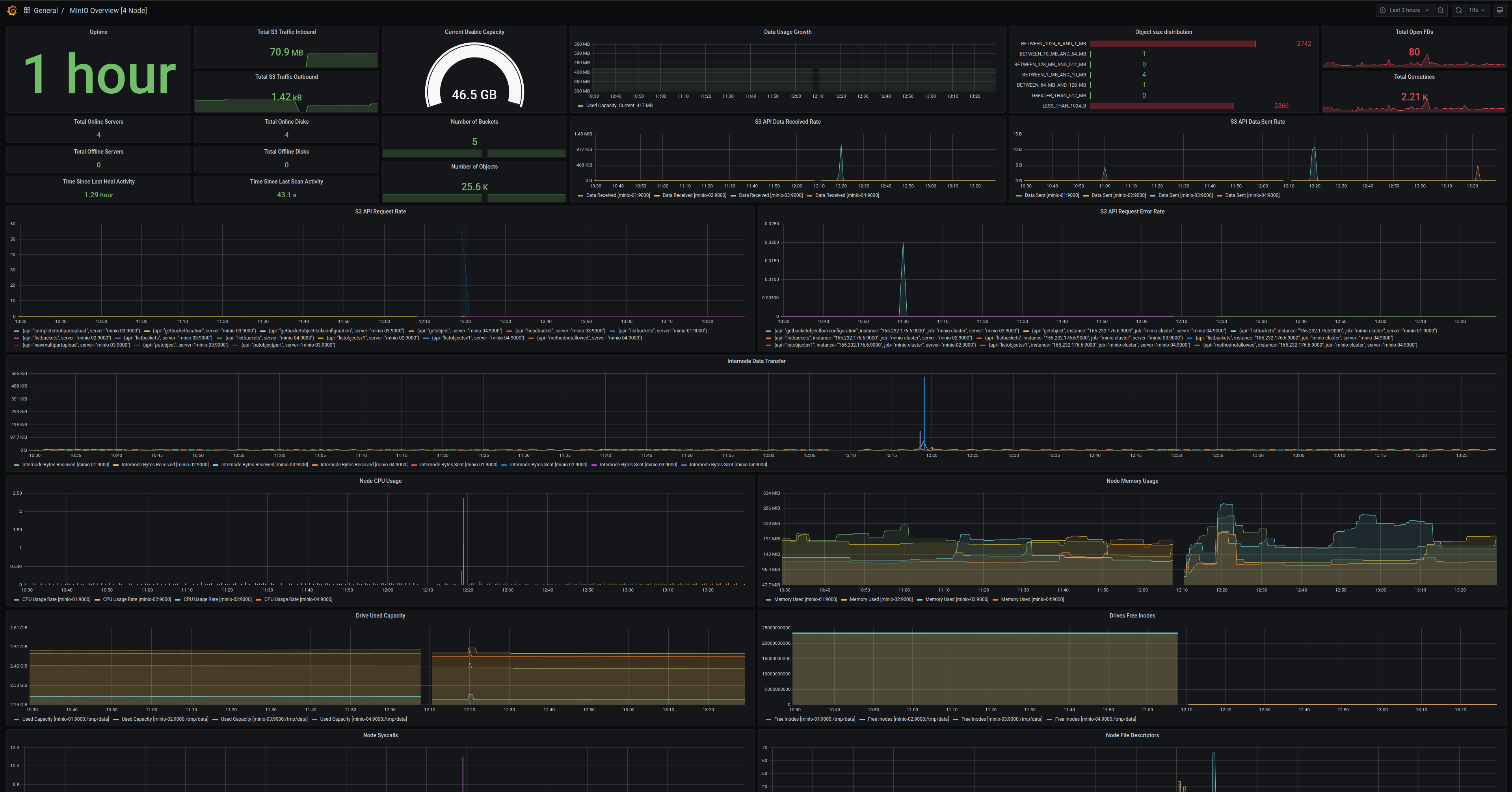
Dashboard指标的MinIO服务器

使用官方MinIO Grafana仪表板可视化MinIO指标,该仪表板适用于MinIO服务器,并且可以在 Grafana仪表板门户网站 上获取。

MinIO为MinIO Server指标提供了Grafana仪表板。 有关仪表板配置的详细信息,请参阅GitHub上的 JSON文件

对于运行了 服务器端加密 (SSE-KMS 或 SSE-S3)的MinIO部署,该仪表板包括有关KMS的指标。 这些指标包括状态、请求错误率和请求成功率。

MinIO Grafana仪表板的示例,展示了在MinIO服务器上捕获的许多不同的指标。

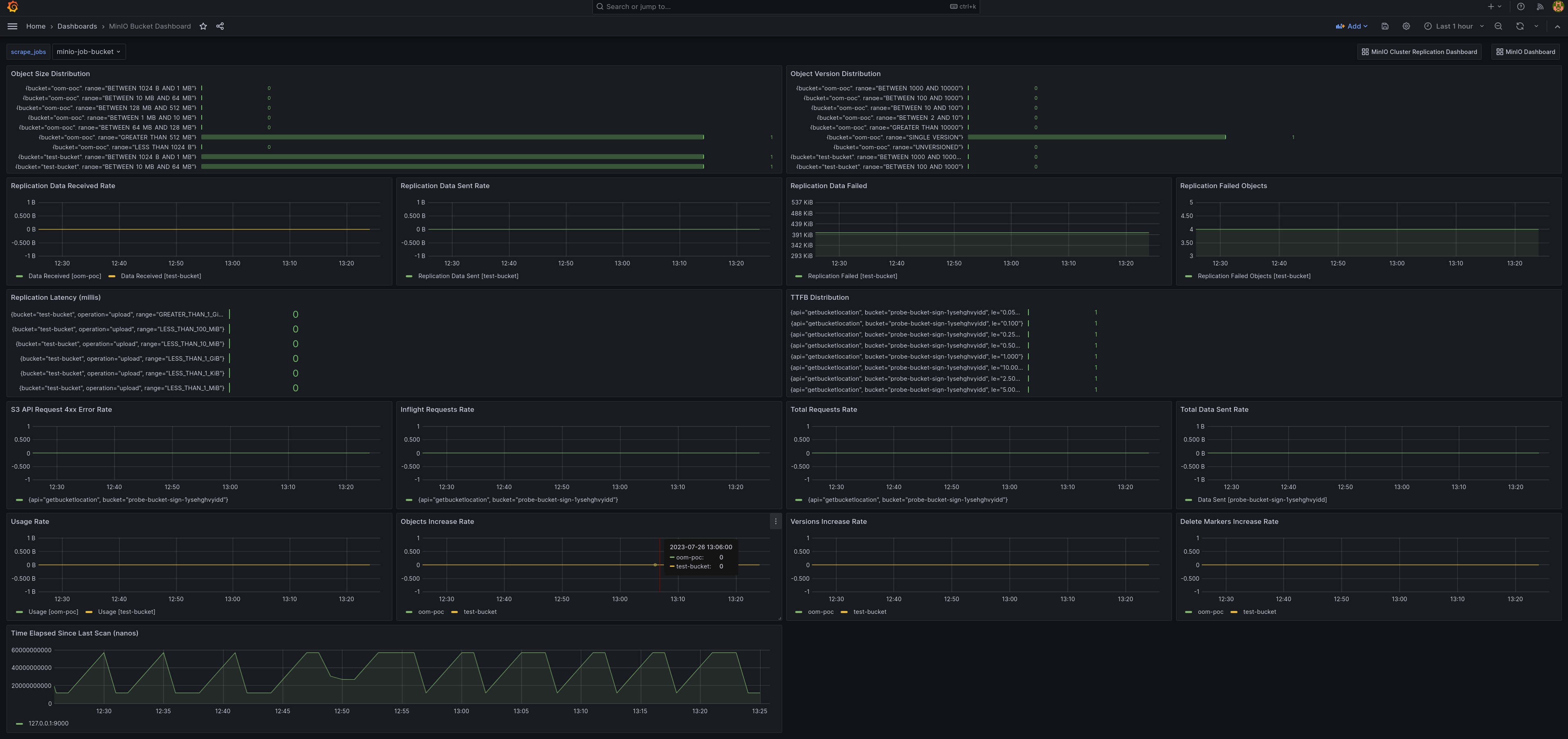
MinIO 存储桶指标仪表板

使用官方的MinIO桶Grafana仪表板在 Grafana仪表板门户网站 上可视化MinIO桶指标。

可以使用GitHub上的 桶JSON文件 在Grafana仪表板中查看桶指标。

MinIO Grafana仪表板的示例,展示了捕获的许多不同的MinIO桶指标。

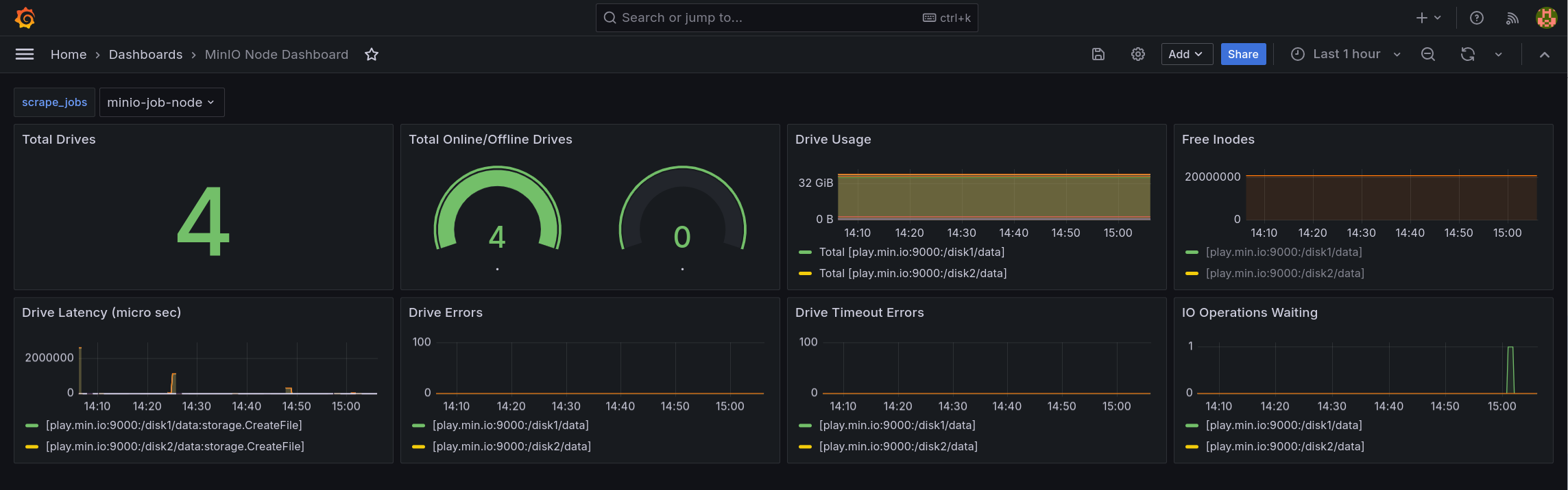
MinIO 节点指标仪表板

节点的指标可以在Grafana仪表板上通过 GitHub上的节点JSON文件 查看。

一个MinIO Grafana仪表板样本,展示了MinIO节点捕获的许多不同指标。

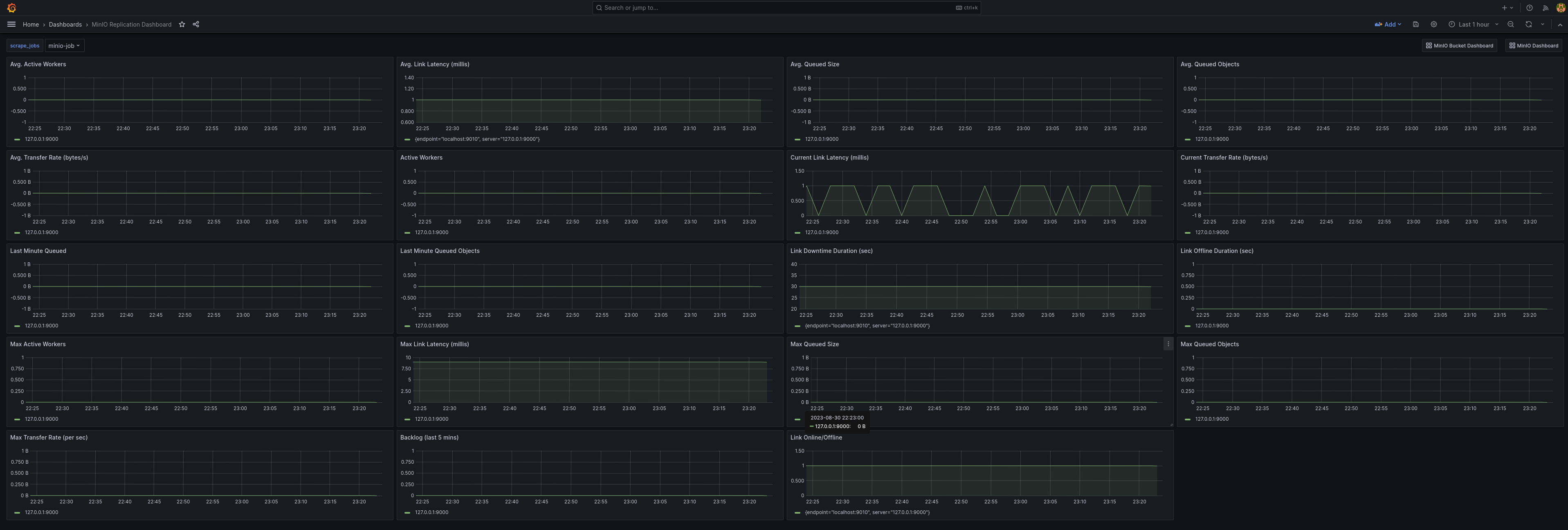
MinIO 复制指标仪表板

可以使用官方的MinIO Grafana仪表板在 Grafana仪表板门户 上可视化MinIO桶的复制指标。

可以使用 GitHub https://raw.githubusercontent.com/minio/minio/master/docs/metrics/prometheus/grafana/replication/minio-replication-cluster.json 面板中查看群集复制指标。

一个MinIO Grafana仪表板样本,展示了复制的许多不同捕获指标。
Join Slack 商业支持购买咨询